Disabling a Linux user account with Active Response

Without knowledge of the password for an account, an adversary might opt to systematically guess the password using a repetitive or iterative mechanism. In this use case, we configure the disable-account active response to disable a Linux/Unix account subject to brute-force attacks. Wazuh uses the disable-account active response on Linux/Unix endpoints to disable the account for the user in the dstuser field of a Wazuh alert.

Infrastructure

Endpoint

Description

Ubuntu 22.04

The endpoint to monitor for brute-force attacks.

Wazuh server

  1. Add the rule below to the Wazuh server /var/ossec/etc/rules/local_rules.xml file:

    <group name="pam,syslog,">
      <rule id="120100" level="10" frequency="3" timeframe="120">
        <if_matched_sid>5503</if_matched_sid>
        <description>Possible password guess on $(dstuser): 3 failed logins in a short period of time</description>
        <mitre>
          <id>T1110</id>
        </mitre>
      </rule>
    </group>
    

    This rule checks for 3 failed authentication logins on the same user account within 2 minutes.

  2. Open the Wazuh server /var/ossec/etc/ossec.conf file and verify that a <command> block called disable-account with the following configuration is present within the <ossec_config> block:

    <command>
      <name>disable-account</name>
      <executable>disable-account</executable>
      <timeout_allowed>yes</timeout_allowed>
    </command>
    

    The <command> block contains information about the action to be executed on the Wazuh agent.

    • <name>: Sets a name for the command. In this case, disable-account.

    • <executable>: Specifies the active response script that must run after a trigger. In this case, it’s the disable-account executable.

    • <timeout_allowed>: Allows a timeout after a period of time. This tag is set to yes here, which represents a stateful active response.

  3. Add the <active-response> block below to the Wazuh server /var/ossec/etc/ossec.conf configuration file:

    <ossec_config>
      <active-response>
        <disabled>no</disabled>
        <command>disable-account</command>
        <location>local</location>
        <rules_id>120100</rules_id>
        <timeout>300</timeout>
      </active-response>
    </ossec_config>
    
    • <command>: Specifies the command to configure. This is the command name disable-account defined in the previous step.

    • <location>: Specifies where the command executes. Using the local value here means that the command executes on the monitored endpoint where the trigger event occurs.

    • <rules_id>: The Active Response module executes the command if rule ID 120100: Possible password guess on $(dstuser): 3 failed logins in a short period of time fires.

    • <timeout>: Specifies how long the active response action must last. In this use case, we configure it to last for 300 seconds. After that period, the Active Response reverts its action and re-enables the account.

  4. Restart the Wazuh manager service to apply changes:

    $ sudo systemctl restart wazuh-manager
    

Ubuntu endpoint

  1. Create two users for testing purposes:

    $ sudo adduser user1
    $ sudo adduser user2
    

Test the configuration

To test our use case, sign in to the user1 account and attempt to switch to user2 using a wrong password. Then verify that the user2 account is disabled, and the related alerts are displayed on the Wazuh dashboard.

  1. Switch to user1 using the correct password:

    $ su user1
    
  2. As user1, run the following commands three(3) times and type in any wrong password for user2 when prompted to enter the password:

    $ su user2
    
  3. Check that the account was successfully locked using the passwd command:

    $ sudo passwd --status user2
    
    user2 L 02/20/2023 0 99999 7 -1
    

    The L flag indicates the account is locked.

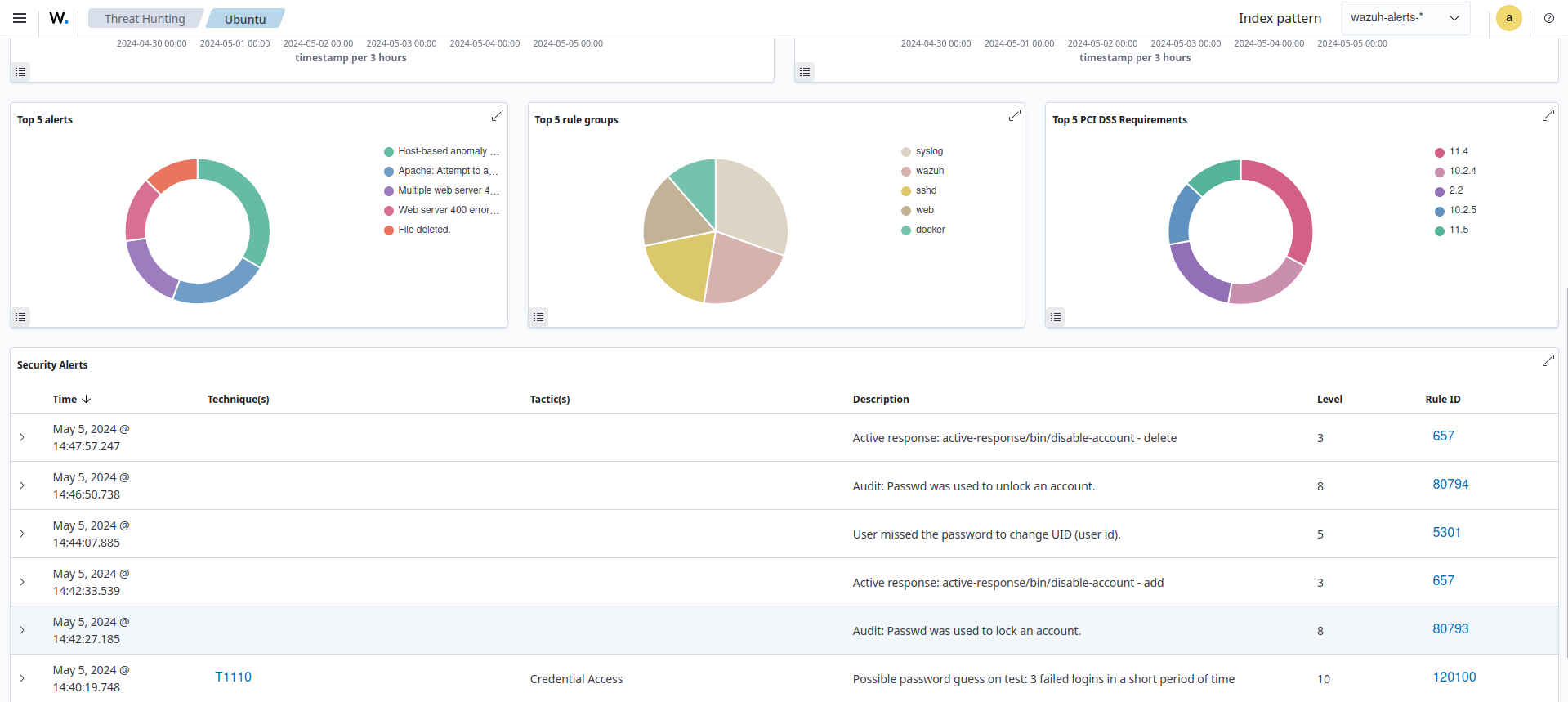
Visualize the alerts

You can visualize the alert data on the Wazuh dashboard. In the image below, you can see that the active response triggers just after rule ID 120100 fires to disable the account. Then re-enables it again after 5 minutes.

Active Response alert: User account disabled