Incident response

A security incident refers to any adverse event or activity that risks or threatens the confidentiality, integrity, or availability of digital assets, networks, data, or resources. Such incidents include unauthorized access, data breaches, malware infections, denial-of-service attacks, and any other activities that compromise the security posture of an organization's information technology environment.

The goal of incident response is to effectively handle a security incident and restore normal business operations as quickly as possible. As organizations’ digital assets continuously grow, managing incidents manually becomes increasingly challenging, hence the need for automation.

Automated incident response involves automatic actions taken when responding to security incidents. These actions can include isolating compromised endpoints, blocking malicious IP addresses, quarantining infected devices, or disabling compromised user accounts. By automating incident response, cybersecurity teams reduce response time to detected threats, prevent or minimize the impact of incidents, and efficiently handle a large volume of security events.

Wazuh Active Response module

The Wazuh Active Response module allows users to run automated actions when incidents are detected on endpoints. This improves an organization's incident response processes, enabling security teams to take immediate and automated actions to counter detected threats.

You can also configure the actions to be either stateless or stateful. Stateless active responses are one-time actions while stateful responses revert their actions after some time.

Default active response actions

Out-of-the-box scripts are available on every operating system that runs the Wazuh agents. Some of the default active response scripts include:

Name of script

Description

disable-account

Disables a user account

firewall-drop

Adds an IP address to the iptables deny list.

firewalld-drop

Adds an IP address to the firewalld drop list.

restart.sh

Restarts the Wazuh agent or server.

netsh.exe

Blocks an IP address using netsh.

Custom active response actions

One of the benefits of the Wazuh Active Response module is its adaptability. Wazuh allows security teams to create custom active response actions in any programming language, tailoring them to their specific needs. This ensures that when a threat is detected, the response can be customized to align with the organization's requirements.

Automating incident response with Wazuh

To leverage the Wazuh Active Response module, you need to configure the action to be carried out when a specific event occurs on a monitored endpoint. For example, you can configure the Wazuh Active Response module to delete a malicious executable from an infected endpoint. In the examples that follow, we show how the Wazuh Active Response module handles different incidents.

Removing malware

You can use the Wazuh Active Response module in conjunction with the File Integrity Monitoring module and VirusTotal integration to detect and remove malicious files from an endpoint.

The image below shows the following activities:

  1. Rule ID 554 is fired when a file is added to the Downloads directory which is monitored with the Wazuh File Integrity Monitoring module.

  2. Rule ID 87105 triggers when Wazuh extracts the file hash, requests data about the file hash from the VirusTotal database via its API, and receives a malicious file response.

  3. Rule ID 553 is fired when a file is deleted from the Downloads directory which is monitored with the Wazuh File Integrity Monitoring module.

  4. Rule ID 110006 is fired when the Wazuh Active Response module deletes the malicious file from the endpoint.

Removing malware activity events

In this scenario, the Wazuh Active Response module automatically removes the malicious file, reducing the time between threat detection and mitigation.

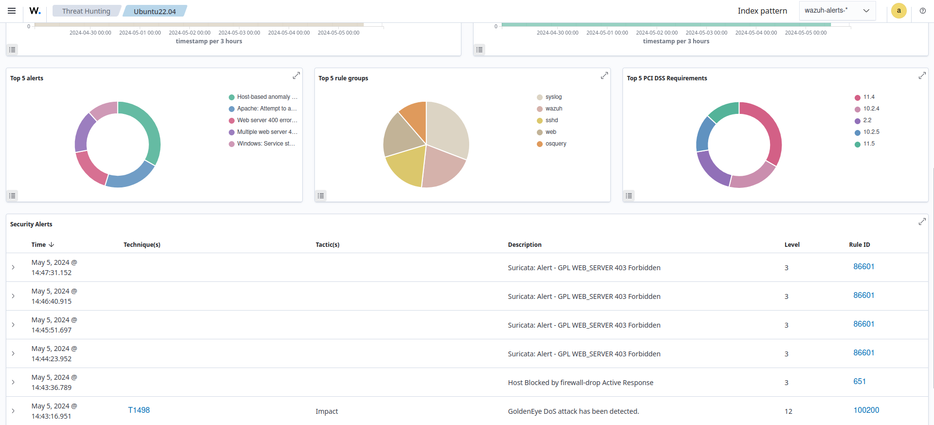
Responding to DoS attacks

The primary goal of a DoS attack is to render the target inaccessible to legitimate users, causing a denial of service. In the image below, we show how the Wazuh Active Response module blocks malicious IP addresses performing a DoS against a web server on an Ubuntu endpoint.

Host blocked by Active Response alerts

In this case, the Wazuh Active Response module automatically blocks the malicious hosts from causing a DoS attack on the web server. Thereby ensuring the availability of the web server to the authorized users.

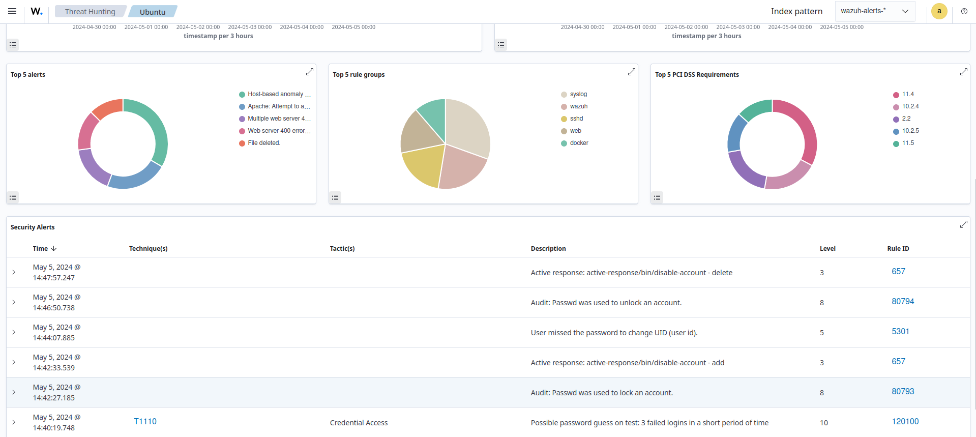
Disabling a user account after a brute-force attack

Account lockout is a security measure used to defend against brute force attacks by limiting the number of login attempts a user can make within a specified time. We use the Wazuh Active Response module to disable the user account whose password is being guessed by an attacker.

In the image below, the Wazuh Active Response module disables the account on a Linux endpoint and re-enables it again after 5 minutes.

Linux account temporarily disabled alerts

In this scenario, when an attacker tries to guess a user's password repeatedly and fails, the account becomes temporarily inaccessible. This impedes attackers who rely on brute-force methods to guess user account passwords.

By utilizing the Wazuh Active Response module, security teams can automate responses to different incidents. Thereby ensuring efficient incident response and a more resilient cybersecurity posture.