3.10.0 Release notes - 18 September 2019

This section shows the most relevant improvements and fixes in version 3.10.0. More details about these changes are provided in each component changelog:

Wazuh core

Security Configuration Assessment

  • Improved internal logic engine and policy syntax changes. Available SCA policies have been also adapted to this refactor.

  • A numerical comparator has been included as part of the rules syntax.

  • Compliance mapping information is now part of the alert groups.

  • Policies present at the default folder are now automatically loaded.

  • The Manager will request the last assessment results when the DB is empty between scans.

For further information, check our SCA documentation.

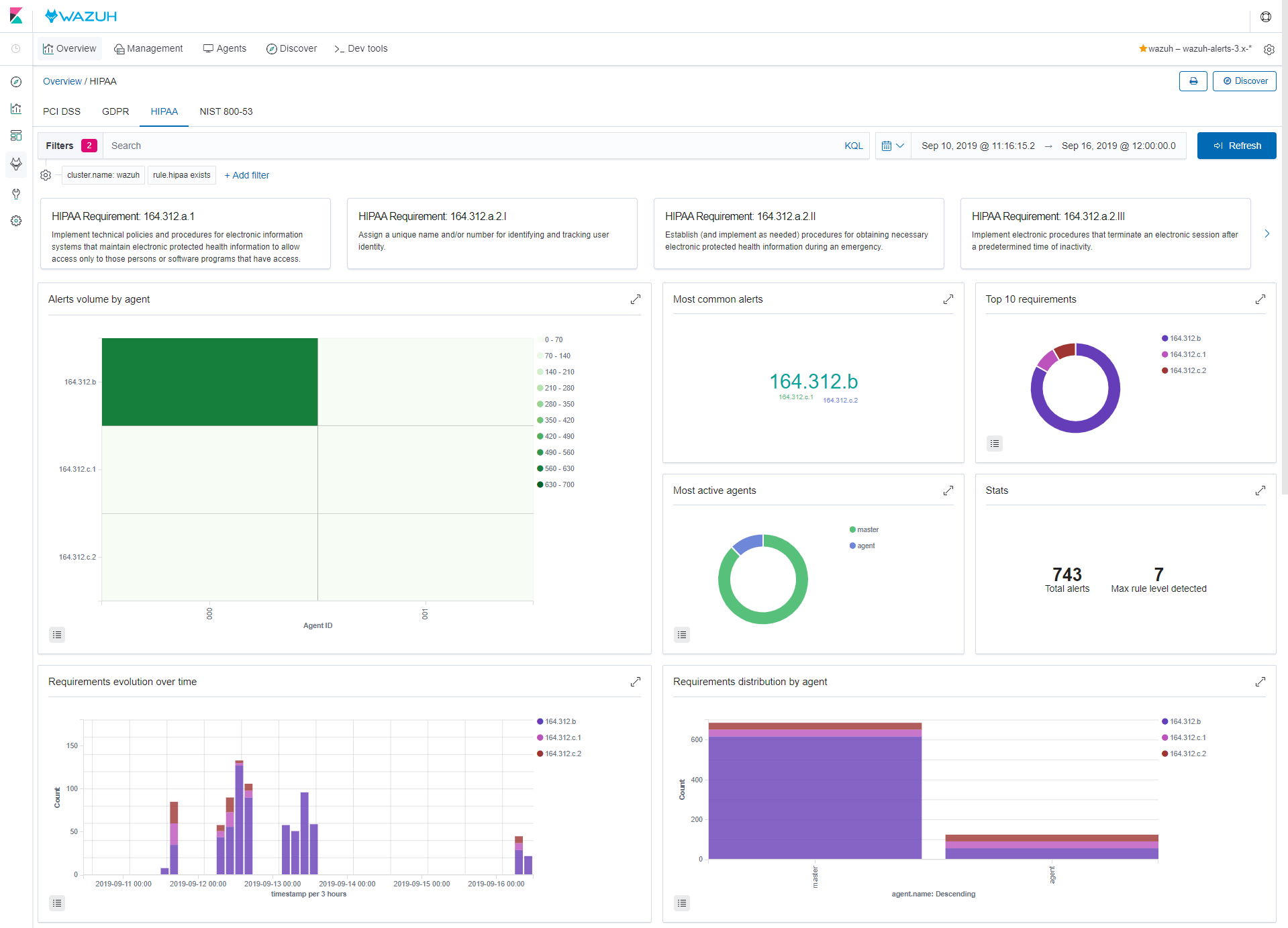
HIPAA/NIST support

  • HIPAA and NIST 800 53 groups were added to the compliance groups parser.

  • New corresponding fields in the Wazuh Elastic Stack template.

Thanks to this additions, the app includes new HIPAA and NIST 800 53 compliance dashboards.

File integrity monitoring

  • FIM now identifies equivalent paths adding them only once.

  • It has been fixed an error in Windows who-data when handling the directories list.

  • Who-data Linux alerts with hexadecimal fields are now correctly handled.

AWS module

  • Fixed the exception handling when using an invalid bucket.

  • Fixed an error when getting profiles in custom AWS buckets.

  • Fixed the error message when an AWS bucket is empty.

IPv6 Compatibility

  • Increased the IP address internal representation size to support IPv6.

  • IPv6 loopback address has been added to localhosts list in the DB output module.

Other fixes and improvements

  • The log collection module now extends the duplicate file detection with inode comparison, useful for symbolic and hard links.

  • Agentless queries now accept ] and > characters as terminal prompt characters.

  • The mail module now supports alerts with the full_log field when using alerts.json as alerts source.

  • On overwriting rules, list field is now correctly copied from the original to the overwriting rule.

  • Fixed an error in the hardware inventory collector for PowerPC architectures.

Wazuh API

  • A new API request has been created to get the full summary of agents:

    GET /summary/agents
    
    {
    "error": 0,
    "data": {
    
        ...
        "agent_status": {
            "Total": 6,
            "Active": 6,
            "Disconnected": 0,
            "Never connected": 0,
            "Pending": 0
        },
        "agent_version": {
            "items": [
                {
                "version": "Wazuh v3.10.0",
                "count": 1
                },
                {
                "version": "Wazuh v3.9.5",
                "count": 5
                }
            ],
            "totalItems": 6
        },
        "last_registered_agent": {
            "os": {
                "arch": "x86_64",
                "codename": "Bionic Beaver",
                "major": "18",
                "minor": "04",
                "name": "Ubuntu",
                "platform": "ubuntu",
                "uname": "Linux |ee7d4f51c0ae |4.18.0-16-generic |#17~18.04.1-Ubuntu SMP Tue Feb 12 13:35:51 UTC 2019 |x86_64",
                "version": "18.04.2 LTS"
            },
        ...
        }
    }
    
  • Support for HIPAA, NIST 800 53 and GPG13 compliance: adding new API requests and filters.

  • Improvements in stored passwords security: encryption changed from MD5 to BCrypt.

  • Fixed API installation in Docker CentOS 7 containers.

Wazuh Ruleset

981 rules have been mapped to support HIPAA and NIST 800 53 compliance. In addition, the SCA policies have been fully reviewed, adapted to the module refactor and added support for new platforms.

It has been added rules and decoders for other technologies:

  • Rules for the VIPRE antivirus.

  • Support for Cisco-ASA devices with new rules and decoders.

  • Added Windows Software Restriction Policy rules.

  • Added Perdition(imap/pop3 proxy) rules.

  • Added support for NAXSI web application firewall.

Wazuh Kibana App

  • HIPAA and NIST 800 53 new dashboards for the recently added regulatory compliance mapping.

  • Added support for custom Kibana spaces.

  • Wazuh Kibana app now works as a native plugin and can be safely hidden/displayed depending on the selected space.

  • New alerts summary in Overview > FIM panel.

  • Alerts search bar fixed for Kibana v7.3.0, now queries are applied as expected.

  • Hide attributes field from non-Windows agents in the FIM table.

  • Fixed broken view in Management > Configuration > Amazon S3 > Buckets.

  • Restored Remove column feature in Discover tabs.

  • The app installation date is now correctly updated.

Wazuh Splunk App

  • HIPAA and NIST 800 53 new dashboards for the recently added regulatory compliance mapping.

  • New design and several UI/UX changes.

  • Wazuh Splunk app has been adapted for Microsoft Edge Browser.

  • Debug level added for app logs.

  • Modules are being shown only when supported by the agent OS.

  • API sensitive information is now hidden on every transition.

  • Non-active Agent data is now being shown correctly.

Other additions and improvements for both Apps

  • Export all the information of a Wazuh group and its related agents in a PDF document.

  • Export the configuration of a certain agent as a PDF document.

  • Added an interactive and user-friendly guide for agents registering, ending in a copy & paste snippet.