Use cases

In these use cases, we create a Docker setup, and demonstrate how Wazuh logs activities that occur in the Docker environment.

Requirements

Monitoring user interaction with Docker resources

In this use case, we demonstrate how Wazuh monitors Docker events and triggers alerts for interaction with containers and images. Perform the following steps to test the use case:

  1. Run test-container from the httpd image:

    # docker run -d --name test-container httpd
    
  2. Pause test-container:

    # docker pause test-container
    
  3. Resume test-container:

    # docker unpause test-container
    
  4. Stop test-container:

    # docker stop test-container
    
  5. Remove test-container:

    # docker rm test-container
    
  6. Remove the httpd image:

    # docker rmi httpd
    

View the alerts on the Wazuh dashboard

Navigate to the Threat Hunting module or the dedicated Docker listener dashboard on the Wazuh dashboard to view the alerts. The following alerts are generated when we perform all the actions above. We have highlighted the alerts and labeled them according to the action that triggered each of them for ease of understanding.

Docker listener alerts

Below, we show the full data of an alert triggered when a Docker container is started:

{
  "agent": {
    "ip": "192.168.132.140",
    "name": "Ubuntu22",
    "id": "001"
  },
  "manager": {
    "name": "wazuh-server"
  },
  "data": {
    "integration": "docker",
    "docker": {
      "Type": "container",
      "Action": "start",
      "Actor": {
        "Attributes": {
          "image": "httpd",
          "name": "test-container"
        },
        "ID": "d47511d28ebf226e6bebff7be58ba8b03cb62fba7686a877e565d837e3d438da"
      },
      "scope": "local",
      "from": "httpd",
      "timeNano": "1683632491049788416.000000",
      "id": "d47511d28ebf226e6bebff7be58ba8b03cb62fba7686a877e565d837e3d438da",
      "time": "1683632491",
      "status": "start"
    }
  },
  "rule": {
    "firedtimes": 3,
    "mail": false,
    "level": 3,
    "description": "Docker: Container test-container started",
    "groups": [
      "docker"
    ],
    "id": "87903"
  },
  "decoder": {
    "name": "json"
  },
  "input": {
    "type": "log"
  },
  "@timestamp": "2023-05-09T11:41:31.033Z",
  "location": "Wazuh-Docker",
  "id": "1683632491.847900",
  "timestamp": "2023-05-09T14:41:31.033+0300",
  "_id": "ApVRAIgBKQU4L4_oLMjj"
}

Monitoring container runtime

All Docker container runtime logs on Linux endpoints are saved by default to /var/lib/docker/containers/<CONTAINER_ID>/<CONTAINER_ID>-json.log. In this use case, we show how Wazuh monitors the runtime logs of a web container to detect web attacks.

Wazuh agent configuration

  1. Configure the Wazuh agent on the Docker server to forward all container runtime logs to the Wazuh server. Add the following configuration to the /var/ossec/etc/ossec.conf agent configuration file:

    <localfile>
      <log_format>syslog</log_format>
      <location>/var/lib/docker/containers/*/*-json.log</location>
    </localfile>
    
    • We use wildcards * in the <location> field of the configuration so Wazuh can monitor the dynamically named log file path. The file path of the container log usually contains the container ID as shown in the pattern /var/lib/docker/containers/<CONTAINER_ID>/<CONTAINER_ID>-json.log

  2. Restart the Wazuh agent service to apply the changes:

    # systemctl restart wazuh-agent
    

Wazuh server configuration

  1. Add the following decoders to the /var/ossec/etc/decoders/local_decoder.xml decoder file on the Wazuh server:

    <decoder name="web-accesslog-docker">
      <parent>json</parent>
      <type>web-log</type>
      <use_own_name>true</use_own_name>
      <prematch offset="after_parent">^log":"\S+ \S+ \S+ \.*[\S+ \S\d+] \.*"\w+ \S+ HTTP\S+" \d+</prematch>
      <regex offset="after_parent">^log":"(\S+) \S+ \S+ \.*[\S+ \S\d+] \.*"(\w+) (\S+) HTTP\S+" (\d+)</regex>
      <order>srcip,protocol,url,id</order>
    </decoder>
    
    <decoder name="json">
      <parent>json</parent>
      <use_own_name>true</use_own_name>
      <plugin_decoder>JSON_Decoder</plugin_decoder>
    </decoder>
    
    • The web-accesslog-docker decoder extracts the relevant fields in a web log, and sets the log type to web-log so the Wazuh analysis engine can analyze the log for web attacks.

    • The json decoder enables Wazuh to continue decoding the log as a regular json log in case it does not meet the criteria of the first decoder web-accesslog-docker.

  2. Restart the Wazuh manager service to apply the changes:

    # systemctl restart wazuh-manager
    

Run the Docker container and simulate the attack

  1. Run the following command on the Docker server to create a web container called test-container:

    # docker run --name test-container -p 80:80 -d nginx
    
  2. Run the following command on the Wazuh server to simulate an SQL injection (SQLi) attack. Replace <WEB_IP_ADDRESS> with the IP address of the Docker server:

    # curl -XGET "http://<WEB_IP_ADDRESS>/users/?id=SELECT+*+FROM+users";
    

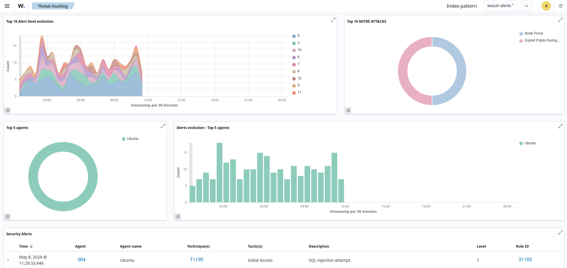
View the alerts on the Wazuh dashboard

Navigate to the Threat Hunting module on the Wazuh dashboard to view the alert. The following alert is generated when we simulate the SQLi attack.

SQL injection attempt alert

We show the full alert event data below:

Note

The highlighted location field in the alert data shows the container where the event was generated.

{
  "agent": {
    "ip": "192.168.132.140",
    "name": "Ubuntu22",
    "id": "001"
  },
  "manager": {
    "name": "wazuh-server"
  },
  "data": {
    "protocol": "GET",
    "srcip": "192.168.132.1",
    "id": "404",
    "url": "/users/?id=SELECT+*+FROM+users"
  },
  "rule": {
    "firedtimes": 1,
    "mail": false,
    "level": 7,
    "pci_dss": [
      "6.5",
      "11.4",
      "6.5.1"
    ],
    "tsc": [
      "CC6.6",
      "CC7.1",
      "CC8.1",
      "CC6.1",
      "CC6.8",
      "CC7.2",
      "CC7.3"
    ],
    "description": "SQL injection attempt.",
    "groups": [
      "web",
      "accesslog",
      "attack",
      "sql_injection"
    ],
    "mitre": {
      "technique": [
        "Exploit Public-Facing Application"
      ],
      "id": [
        "T1190"
      ],
      "tactic": [
        "Initial Access"
      ]
    },
    "id": "31103",
    "nist_800_53": [
      "SA.11",
      "SI.4"
    ],
    "gdpr": [
      "IV_35.7.d"
    ]
  },
  "decoder": {
    "parent": "json",
    "name": "web-accesslog-docker"
  },
  "full_log": "{\"log\":\"192.168.132.1 - - [12/May/2023:14:12:14 +0000] \\\"GET /users/?id=SELECT+*+FROM+users HTTP/1.1\\\" 404 153 \\\"-\\\" \\\"curl/7.68.0\\\" \\\"-\\\"\\n\",\"stream\":\"stdout\",\"time\":\"2023-05-12T14:12:14.882936144Z\"}",
  "input": {
    "type": "log"
  },
  "@timestamp": "2023-05-12T14:12:15.875Z",
  "location": "/var/lib/docker/containers/f736fa30f2ce3f818425ae562696ca84910e4ac1c13d2ca884052b2f1622f871/f736fa30f2ce3f818425ae562696ca84910e4ac1c13d2ca884052b2f1622f871-json.log",
  "id": "1683900735.283081",
  "timestamp": "2023-05-12T17:12:15.875+0300",
  "_id": "wZVOEIgBKQU4L4_oKMyk"
}