Getting started with Wazuh

Wazuh is a free and open source security platform that unifies XDR and SIEM capabilities. It protects workloads across on-premises, virtualized, containerized, and cloud-based environments.

Wazuh helps organizations and individuals to protect their data assets against security threats. It is widely used by thousands of organizations worldwide, from small businesses to large enterprises.

Check this Getting Started for an overview of the Wazuh platform components, architecture, and common use cases.

Community and support

Wazuh has one of the largest open source security communities in the world. You can become part of it to learn from other users, participate in discussions, talk to our development team, and contribute to the project. The following resources are easily available:

  • Slack channel: Join our community channel to chat with our developers and technical team in a close to real-time experience.

  • Google group: Here you can share questions and learn from other Wazuh users. It is easy to subscribe via email.

  • GitHub repositories: Get access to the Wazuh source code, report issues, and contribute to the project. We happily review and accept pull requests.

In addition, we also provide professional support, training, and consulting services.

How to install Wazuh

The Wazuh solution is composed of three central platform components and a single universal agent. For installing Wazuh in your infrastructure, you can check the following sections of our documentation:

  • The Quickstart is an automated way of installing Wazuh in just a few minutes.

  • The Installation guide provides instructions on how to install each central component and how to deploy the Wazuh agents.

Wazuh Cloud

The Wazuh Cloud is our software as a service (SaaS) solution. We provide a 14-day free trial for you to create a cloud environment and get the best out of our SaaS solution. Check the Cloud service documentation for more information.

Screenshots

Security events
Malware detection
Log data analysis
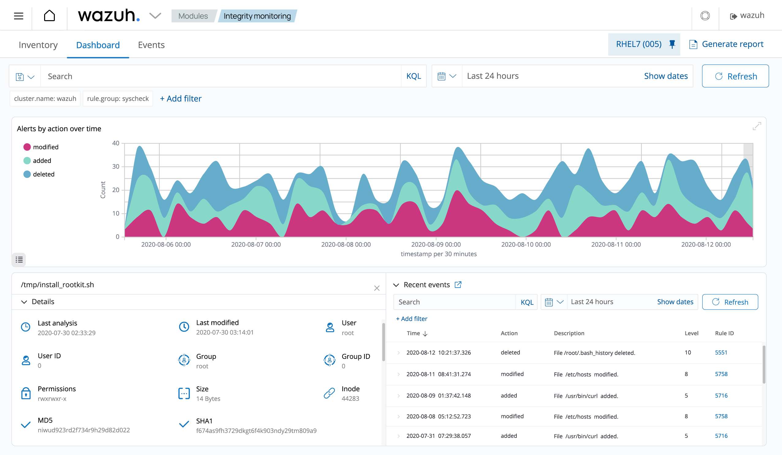
File integrity monitoring
Vulnerability detection
Security configuration assessment
Incident response
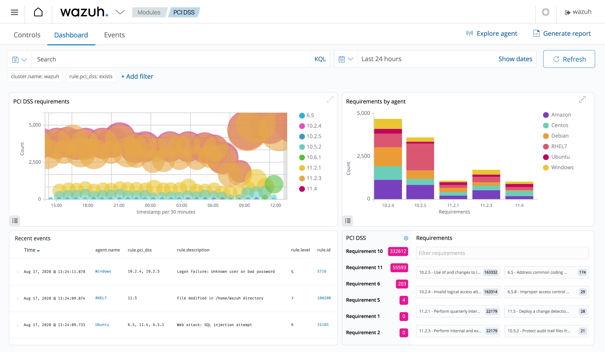
Regulatory compliance
Cloud security
Containers security